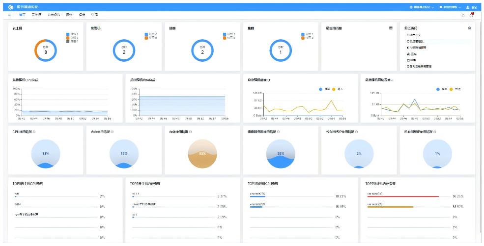
常青云服务器虚拟化软件是一款通过 CPU、内存和 I/O 虚拟化技术,实现资源的高效分配与管理的自主可控的云产品。将一个物理服务器分成多个虚拟服务器,每个虚拟服务器就像一个独立的物理设备,可以运行其自己的操作系统和应用程序。平台支持异构资源纳管灵活部署和弹性扩展,可提高资源利用率,降低管理和运维成本,增强系统可靠性和业务连续性。
高效节能
通过集中管理和动态分配硬件资源,避免闲置,降低硬件成本,减少能耗,助力企业降本增效,促进可持续发展。